产品定价 立即试用
社区版
文档 > 故障排查
入门
指南 安装 架构 API 常见问题
目录

故障排查

常见性能问题

本节描述可能出现的各类问题场景。

若某规则引擎队列使用 RETRY_ALL、RETRY_FAILED、RETRY_TIMED_OUTRETRY_FAILED_AND_TIMED_OUT 策略,某个失败节点可能阻塞该队列中所有消息的处理。

可按以下步骤排查原因:

  • 分析 Rule Engine Statistics Dashboard,查看是否有消息失败或超时。 仪表盘底部会显示规则引擎中的异常描述及问题规则节点名称。

  • 确定失败规则节点后,可启用 DEBUG,查看导致该节点失败的消息及详细错误描述。

提示: 可为不稳定或测试用例创建独立队列,与其它规则引擎分开。这样失败只会影响该独立队列,不会影响整个系统。 可通过 Device Profile 的 queue-name 功能,为设备自动配置该逻辑。

提示: 对连接外部服务(REST API 调用、Kafka、MQTT 等)的规则节点,务必处理 Failure 事件。 这样可在外部系统出现故障时,保证规则引擎处理不会中断。 可将失败消息存入 DB、发送通知,或仅记录消息。

有时规则引擎内消息处理延迟会逐渐增大。可按以下步骤排查原因:

  • 检查 Rule Engine Statistics Dashboard 是否存在超时。规则节点超时会拖慢队列处理并导致延迟。

  • 检查 CPU 使用情况,关注以下服务:
    • ThingsBoard 服务(tb-nodes、tb-rule-engine、tb-core 节点、transport 节点)。某服务 CPU 负载过高时,需要对该部分进行扩容。
    • PostgreSQL 与 pgpool(若为 high-availability 模式)。Postgres 负载过高会导致所有相关规则节点(保存属性、读取属性等)及整体系统处理变慢。
    • Cassandra(若用作时序数据存储)。Cassandra 负载过高会导致所有相关规则节点(保存时序等)处理变慢。
    • Queue。无论使用何种 queue 类型,请确保资源充足。
  • 若使用 Kafka 作为 queue,检查 consumer-group lag

  • 启用 Message Pack Processing Log,可查看最慢规则节点名称。

  • 按不同队列拆分用例。若某些设备需要独立于其他设备处理,应为该组配置独立规则引擎队列。也可在 Root 规则引擎内,根据逻辑将消息分发到不同队列。这样可保证一个用例的慢速处理不会影响其他用例。

故障排查工具与建议

规则引擎统计仪表板

可查看rule chain处理过程中是否存在Failures、Timeouts或Exceptions。更多详情见此处

Kafka队列消费组消息延迟

说明: 仅在选择Kafka作为队列时适用。

通过该log可判断消息处理是否存在问题(Queue用于系统内所有消息传递,可分析rule-engine queues及 transportcore 等)。 使用consumer-group lag排查rule-engine处理的更多说明见此处

CPU/Memory使用

有时问题源于某服务资源不足。可登录server/container/pod并执行 top 命令查看CPU和Memory使用情况。

建议配置Prometheus和Grafana便于监控。

若某服务偶尔占用100% CPU,可横向扩展(在cluster中新增节点)或纵向扩展(增加CPU总量)。

Message Pack处理日志

可启用对最慢且调用最频繁的rule node的日志记录。 需在日志配置中添加以下 logger

1
<logger name="org.thingsboard.server.service.queue.TbMsgPackProcessingContext" level="DEBUG" />

配置后可在logs中看到如下消息:

1
2
3
4
5
6
7
8
9
2021-03-24 17:01:21,023 [tb-rule-engine-consumer-24-thread-3] DEBUG o.t.s.s.q.TbMsgPackProcessingContext - Top Rule Nodes by max execution time:
2021-03-24 17:01:21,024 [tb-rule-engine-consumer-24-thread-3] DEBUG o.t.s.s.q.TbMsgPackProcessingContext - [Main][3f740670-8cc0-11eb-bcd9-d343878c0c7f] max execution time: 1102. [RuleChain: Thermostat|RuleNode: Device Profile Node(3f740670-8cc0-11eb-bcd9-d343878c0c7f)]
2021-03-24 17:01:21,024 [tb-rule-engine-consumer-24-thread-3] DEBUG o.t.s.s.q.TbMsgPackProcessingContext - [Main][3f6debf0-8cc0-11eb-bcd9-d343878c0c7f] max execution time: 1. [RuleChain: Thermostat|RuleNode: Message Type Switch(3f6debf0-8cc0-11eb-bcd9-d343878c0c7f)]
2021-03-24 17:01:21,024 [tb-rule-engine-consumer-24-thread-3] INFO  o.t.s.s.q.TbMsgPackProcessingContext - Top Rule Nodes by avg execution time:
2021-03-24 17:01:21,024 [tb-rule-engine-consumer-24-thread-3] INFO  o.t.s.s.q.TbMsgPackProcessingContext - [Main][3f740670-8cc0-11eb-bcd9-d343878c0c7f] avg execution time: 604.0. [RuleChain: Thermostat|RuleNode: Device Profile Node(3f740670-8cc0-11eb-bcd9-d343878c0c7f)]
2021-03-24 17:01:21,025 [tb-rule-engine-consumer-24-thread-3] INFO  o.t.s.s.q.TbMsgPackProcessingContext - [Main][3f6debf0-8cc0-11eb-bcd9-d343878c0c7f] avg execution time: 1.0. [RuleChain: Thermostat|RuleNode: Message Type Switch(3f6debf0-8cc0-11eb-bcd9-d343878c0c7f)]
2021-03-24 17:01:21,025 [tb-rule-engine-consumer-24-thread-3] INFO  o.t.s.s.q.TbMsgPackProcessingContext - Top Rule Nodes by execution count:
2021-03-24 17:01:21,025 [tb-rule-engine-consumer-24-thread-3] INFO  o.t.s.s.q.TbMsgPackProcessingContext - [Main][3f740670-8cc0-11eb-bcd9-d343878c0c7f] execution count: 2. [RuleChain: Thermostat|RuleNode: Device Profile Node(3f740670-8cc0-11eb-bcd9-d343878c0c7f)]
2021-03-24 17:01:21,028 [tb-rule-engine-consumer-24-thread-3] INFO  o.t.s.s.q.TbMsgPackProcessingContext - [Main][3f6debf0-8cc0-11eb-bcd9-d343878c0c7f] execution count: 1. [RuleChain: Thermostat|RuleNode: Message Type Switch(3f6debf0-8cc0-11eb-bcd9-d343878c0c7f)]

清理Redis/Valkey缓存

说明: 仅在选择Redis或Valkey作为cache时适用。

缓存内数据可能损坏。无论原因如何,清空缓存都是安全的 —— ThingsBoard会在运行时重新填充。清空缓存需登录部署的server/container/pod,打开应用命令行工具(Redis用 redis-cli,Valkey用 valkey-cli),执行 FLUSHALL。Sentinel模式下,需访问master container执行清空命令。

若难以定位问题原因,可尝试清空缓存以排除缓存导致的问题。

日志

读取logs

无论部署方式如何,ThingsBoard logs均存储在ThingsBoard Server/Node所在server/container的以下目录:

1
/var/log/thingsboard

不同部署方式查看logs的方法不同:

实时查看最新日志:

1
tail -f /var/log/thingsboard/thingsboard.log

可使用 grep 命令仅显示包含指定字符串的输出。 例如,可用以下命令检查后端是否存在错误:

1
cat /var/log/thingsboard/thingsboard.log | grep ERROR

实时查看最新日志:

1
docker compose logs -f tb-core1 tb-core2 tb-rule-engine1 tb-rule-engine2
文档信息图标

若仍使用带连字符的 docker-compose,请执行:

docker-compose logs -f tb-core1 tb-core2 tb-rule-engine1 tb-rule-engine2

若怀疑问题仅与 rule-engine 相关,可只查看 rule-engine 日志:

1
docker compose logs -f tb-rule-engine1 tb-rule-engine2
文档信息图标

若仍使用带连字符的 docker-compose,请执行:

docker-compose logs -f tb-rule-engine1 tb-rule-engine2

可使用 grep 命令仅显示包含指定字符串的输出。 例如,可用以下命令检查后端是否存在错误:

1
docker compose logs tb-core1 tb-core2 tb-rule-engine1 tb-rule-engine2 | grep ERROR
文档信息图标

若仍使用带连字符的 docker-compose,请执行:

docker-compose logs tb-core1 tb-core2 tb-rule-engine1 tb-rule-engine2 | grep ERROR

提示: 可将日志重定向到文件后用任意文本编辑器分析:

1
docker compose logs -f tb-rule-engine1 tb-rule-engine2 > rule-engine.log
文档信息图标

若仍使用带连字符的 docker-compose,请执行:

docker-compose logs -f tb-rule-engine1 tb-rule-engine2 > rule-engine.log

注意: 可随时进入 ThingsBoard 容器内查看日志:

1
2
docker ps
docker exec -it NAME_OF_THE_CONTAINER bash

查看集群所有 pods:

1
kubectl get pods

查看指定 pod 的最新日志:

1
kubectl logs -f POD_NAME

查看 ThingsBoard 节点日志:

1
kubectl logs -f tb-node-0

可使用 grep 命令仅显示包含指定字符串的输出。 例如,可用以下命令检查后端是否存在错误:

1
kubectl logs -f tb-node-0 | grep ERROR

若有多节点,可将各节点日志重定向到本地文件再分析:

1
2
kubectl logs -f tb-node-0 > tb-node-0.log
kubectl logs -f tb-node-1 > tb-node-1.log

注意: 可随时进入 ThingsBoard 容器内查看日志:

1
2
kubectl exec -it tb-node-0 -- bash
cat /var/log/thingsboard/tb-node-0/thingsboard.log

启用特定logs

ThingsBoard可根据故障排查需求对系统各部分启用或禁用日志。

通过修改 logback.xml 文件实现。该文件与logs同处ThingsBoard Server/Node所在server/container的以下目录:

1
/usr/share/thingsboard/conf

以下是 logback.xml 配置示例:

1
2
3
4
5
6
7
8
9
10
11
12
13
14
15
16
17
18
19
20
21
22
23
24
25
26
<!DOCTYPE configuration>
<configuration scan="true" scanPeriod="10 seconds">

    <appender name="fileLogAppender"
              class="ch.qos.logback.core.rolling.RollingFileAppender">
        <file>/var/log/thingsboard/thingsboard.log</file>
        <rollingPolicy
                class="ch.qos.logback.core.rolling.SizeAndTimeBasedRollingPolicy">
            <fileNamePattern>/var/log/thingsboard/thingsboard.%d{yyyy-MM-dd}.%i.log</fileNamePattern>
            <maxFileSize>100MB</maxFileSize>
            <maxHistory>30</maxHistory>
            <totalSizeCap>3GB</totalSizeCap>
        </rollingPolicy>
        <encoder>
            <pattern>%d{ISO8601} [%thread] %-5level %logger{36} - %msg%n</pattern>
        </encoder>
    </appender>

    <logger name="org.thingsboard.server" level="INFO" />
    <logger name="org.thingsboard.js.api" level="TRACE" />
    <logger name="com.microsoft.azure.servicebus.primitives.CoreMessageReceiver" level="OFF" />

    <root level="INFO">
        <appender-ref ref="fileLogAppender"/>
    </root>
</configuration>

配置文件中与故障排查最相关的是 loggers。 可为特定类或类组启用/禁用日志。 上例中默认日志级别为 INFO(仅包含一般信息、警告和错误),对包 org.thingsboard.js.api 启用了最详细级别。 也可完全关闭某部分的日志,上例中通过 OFF 级别对 com.microsoft.azure.servicebus.primitives.CoreMessageReceiver 类进行了禁用。

为系统某部分启用/禁用日志需添加相应 </logger> 配置并等待最多10秒。

不同部署方式更新logs的方法不同:

独立部署时,需修改 /usr/share/thingsboard/conf/logback.xml 以更改日志配置。

Docker Compose 部署将 /config 目录映射到本地(./tb-node/conf)。 要更改日志配置,需修改 ./tb-node/conf/logback.xml 文件。

Kubernetes 部署使用 ConfigMap 为 tb-nodes 提供 logback 配置。 要更新 logback.xml,请执行以下操作:

1
2
edit common/tb-node-configmap.yml
kubectl apply -f common/tb-node-configmap.yml

约 10 秒后,日志配置更改将生效。

指标

在配置文件中将环境变量 METRICS_ENABLED 设为 trueMETRICS_ENDPOINTS_EXPOSE 设为 prometheus 可启用Prometheus metrics。 若以microservices方式运行ThingsBoard且MQTT与COAP transport为独立服务,还须将 WEB_APPLICATION_ENABLE 设为 trueWEB_APPLICATION_TYPE 设为 servletHTTP_BIND_PORT 设为 8081,以启用带Prometheus metrics的web-server。

Metrics暴露在 https://<yourhostname>/actuator/prometheus,可由Prometheus抓取(无需认证)。

Prometheus指标

Spring Actuator可通过Prometheus暴露部分内部状态指标。

以下是ThingsBoard推送到Prometheus的metrics列表。

tb-node 指标

  • attributes_queue_${index_of_queue}: 将属性写入数据库的统计数据。为了最大性能,有多个队列用于保存属性。
  • ruleEngine_${name_of_queue}: 规则引擎中的消息处理统计。每个队列都有统计数据。一些统计描述:
    • tmpFailed: 失败后将重新处理的消息数量
    • tmpTimeout: 超时后将重新处理的消息数量
    • timeoutMsgs: 超时且随后被丢弃的消息数量
    • failedIterations: 消息处理包的迭代,其中至少有一条消息未成功处理
  • ruleEngine_${name_of_queue}_seconds: 不同队列的消息处理耗时统计。
  • core: 内部系统消息处理统计。一些统计描述:
    • toDevRpc: 来自传输层服务RPC响应的处理数量
    • sessionEvents: 来自传输层服务的会话事件计数
    • subInfo: 来自传输层服务的订阅信息计数
    • subToAttr: 来自传输层服务的属性更新订阅计数
    • subToRpc: 来自传输层服务的RPC订阅计数
    • getAttr: 来自传输层服务的获取属性请求计数
    • claimDevice: 来自传输层服务的设备订阅请求计数
    • deviceState: 设备状态变化处理计数
    • subMsgs: 处理的订阅计数
    • coreNfs: 处理特定系统消息的计数
  • jsInvoke: 向JS执行器发送的合计、成功和失败请求的统计数据
  • attributes_cache: 属性请求中缓存未命中率的统计计数

传输层指标

  • transport: 传输层接收来自ThingsBoard节点的请求统计数据
  • ruleEngine_producer: 从传输层推送消息到规则引擎的统计数据。
  • core_producer: 从传输层推送消息到ThingsBoard节点设备执行器的统计数据。
  • transport_producer: 来自传输层到ThingsBoard的请求统计计数。

某些指标取决于持久化时间序列数据所使用的数据库类型。

PostgreSQL特有指标

  • ts_latest_queue_${index_of_queue}: 将最新遥测值写入数据库的统计数据。为了实现最大性能,有多个队列(线程)。
  • ts_queue_${index_of_queue}: 将遥测值写入数据库的统计数据。为了实现最大性能,有多个队列(线程)。

Cassandra特有指标

  • rateExecutor_currBuffer: 当前正在Cassandra中持久化的消息数量。
  • rateExecutor_tenant: 根据租户ID被速率限制的请求数量
  • rateExecutor: 统计说明:
    • totalAdded: 提交保存的消息数量
    • totalRejected: 在提交保存时被拒绝的消息数量
    • totalLaunched: 发送到Cassandra的消息数量
    • totalReleased: 成功保存的消息数量
    • totalFailed: 未能保存的消息数量
    • totalExpired: 过期且未发送到Cassandra的消息数量
    • totalRateLimited: 由于租户速率限制而未处理的消息数量

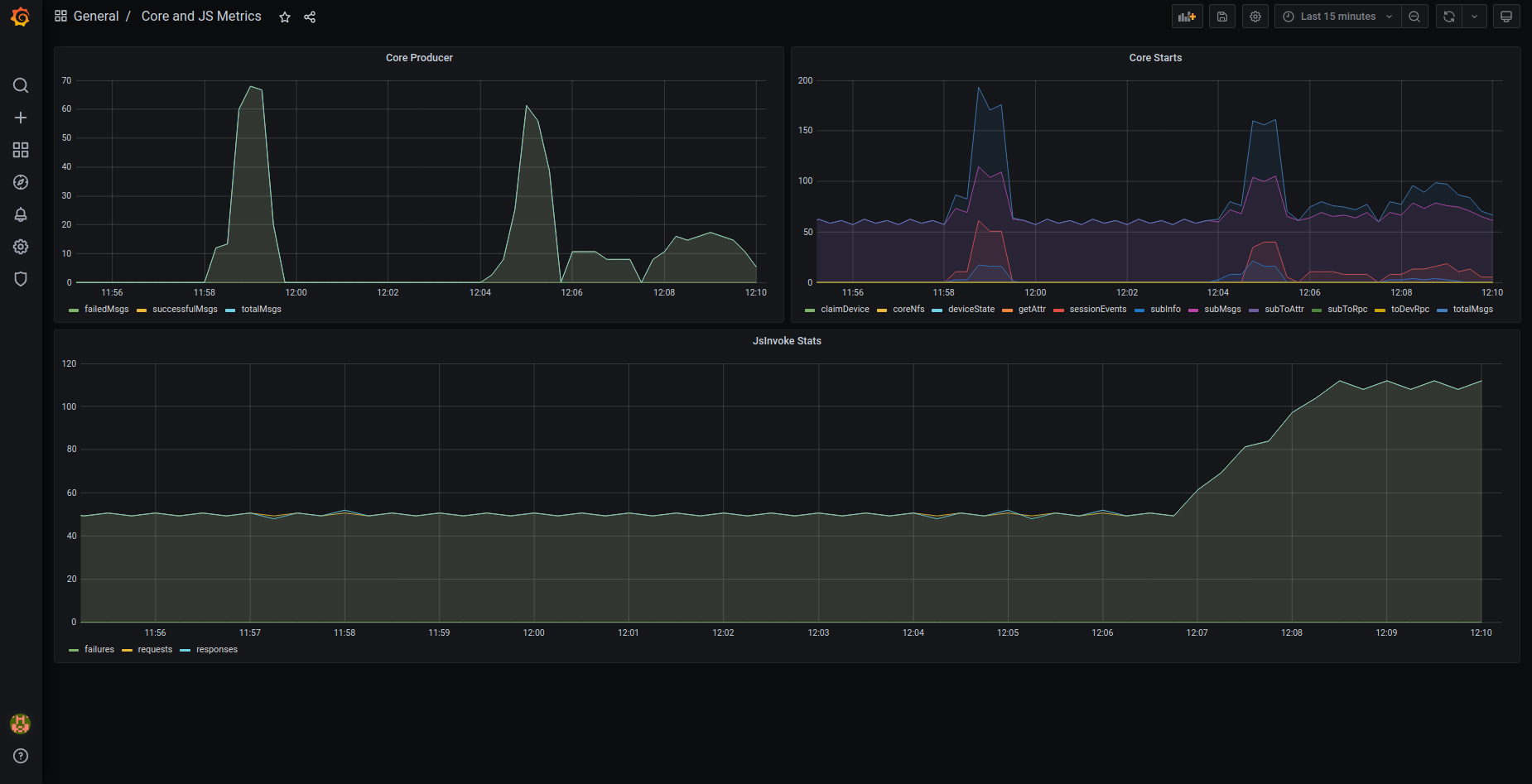
Grafana仪表板

可从此处导入预配置的Grafana dashboards。

注意: 根据集群配置,可能需对dashboards进行调整。

部署ThingsBoard docker-compose集群配置后也可查看Grafana dashboards(更多信息请参考本指南)。 确保将 MONITORING_ENABLED 环境变量设为 true。部署完成后,可访问http://localhost:9090 的Prometheus和http://localhost:3000 的Grafana(默认用户名为 admin,密码为 foobar)。

以下是默认预配置Grafana dashboards的截图:

OAuth2

配置OAuth后,有时无法看到使用OAuth提供商登录的按钮。这是因为\u201c域名\u201d和\u201c重定向URI模板\u201d包含错误的值,它们需要与访问您的ThingsBoard网页使用的值相同。

示例:

基础URL 域名 重定向URI模板
http://mycompany.com:8080 mycompany.com:8080 http://mycompany.com:8080/login/oauth2/code
https://mycompany.com mycompany.com https://mycompany.com/login/oauth2/code

\u201c主页\u201d部分的基础URL不应包含\u201c/\u201d或其他字符。

作为System Administrator登录ThingsBoard。棠查一般 设置 -> 基础URL不应包含”/”或会关指向末尾 (e.g. “https:// mycompany.com ”instead of “https://mycompany.com/”).

OAuth2配置请点击此处

获取帮助

若以上指南均未解答您的问题,欢迎联系ThingsBoard团队。

联系我们