产品定价 立即试用
Trendz Analytics
入门 文档 指南 安装 如何激活Trendz
目录

热泵异常检测

Introduction

检测热泵异常对于保持其性能、避免高额维修至关重要。 识别热泵运行中的异常模式或变化(如功耗、压缩机转速、风量、冷媒压力和温度)有助于尽早发现问题并处理。 常见热泵问题包括冷媒不足、空气滤网堵塞、压缩机故障和过热。 通过将状态监测与无监督异常检测算法结合,构建预测性维护系统,可在早期发现这些问题, 实现及时干预和维护,防止进一步故障和高额hvac系统维修。这种主动方式既延长热泵寿命,又保证高效运行。

任务定义: 实时检测热泵异常,并就潜在问题通知维护团队。

Implementation plan

  • 使用历史telemetry数据创建热泵异常检测模型
  • 配置对实时telemetry数据的异常自动检测
  • 创建表格部件以查看所有检测到的异常
  • 就检测到的异常通知维护团队
  • 创建供维护团队跟踪异常、检查热泵实时状态的dashboard

Getting started:

Prerequisites

热泵通过MQTT协议向ThingsBoard上报telemetry数据。在平台中注册为设备实体。设备与Apartment asset关联,公寓归属于customer账户。 热泵在系统中的配置方式及用户自助注册流程不在本指南范围内。可参见文档中的相关教程。

Step 1: Create anomaly detection model

为识别热泵潜在问题,使用Trendz异常检测工具。Trendz使用无监督机器学习算法检测时序数据中的异常。 训练模型需配置要分析的telemetry key。本例使用:compressorSpeedairflowcoolantPressurecoolantTemperaturepowerUsageWh

  • 进入anomalies页面,点击Create model按钮
  • 模型名称设为HeatPumpAnomalyModel
  • 定义异常检测模型属性
    • Cluster algorithm:K-Means
    • Segment time range:1 hour——在1小时范围内检测异常行为
    • Comparison type:Behavior based——基于热泵行为检测异常
  • Datasource properties
    • Time Range:Last 90 days——使用最近90天telemetry数据训练模型以区分正常与异常
    • Fields——定义模型中使用的telemetry key
      • heatPump.compressorSpeed
      • heatPump.airflow
      • heatPump.coolantPressure
      • heatPump.coolantTemperature
      • heatPump.powerUsageWh
    • Filters——留空,使用系统内所有热泵数据。若需针对特定热泵或分组训练以检测仅发生于该组的热泵异常,可添加过滤
  • 点击Build model按钮

模型创建过程中,Trendz会拉取所需数据、分析并训练以识别热泵正常行为。基于此生成异常检测模型。

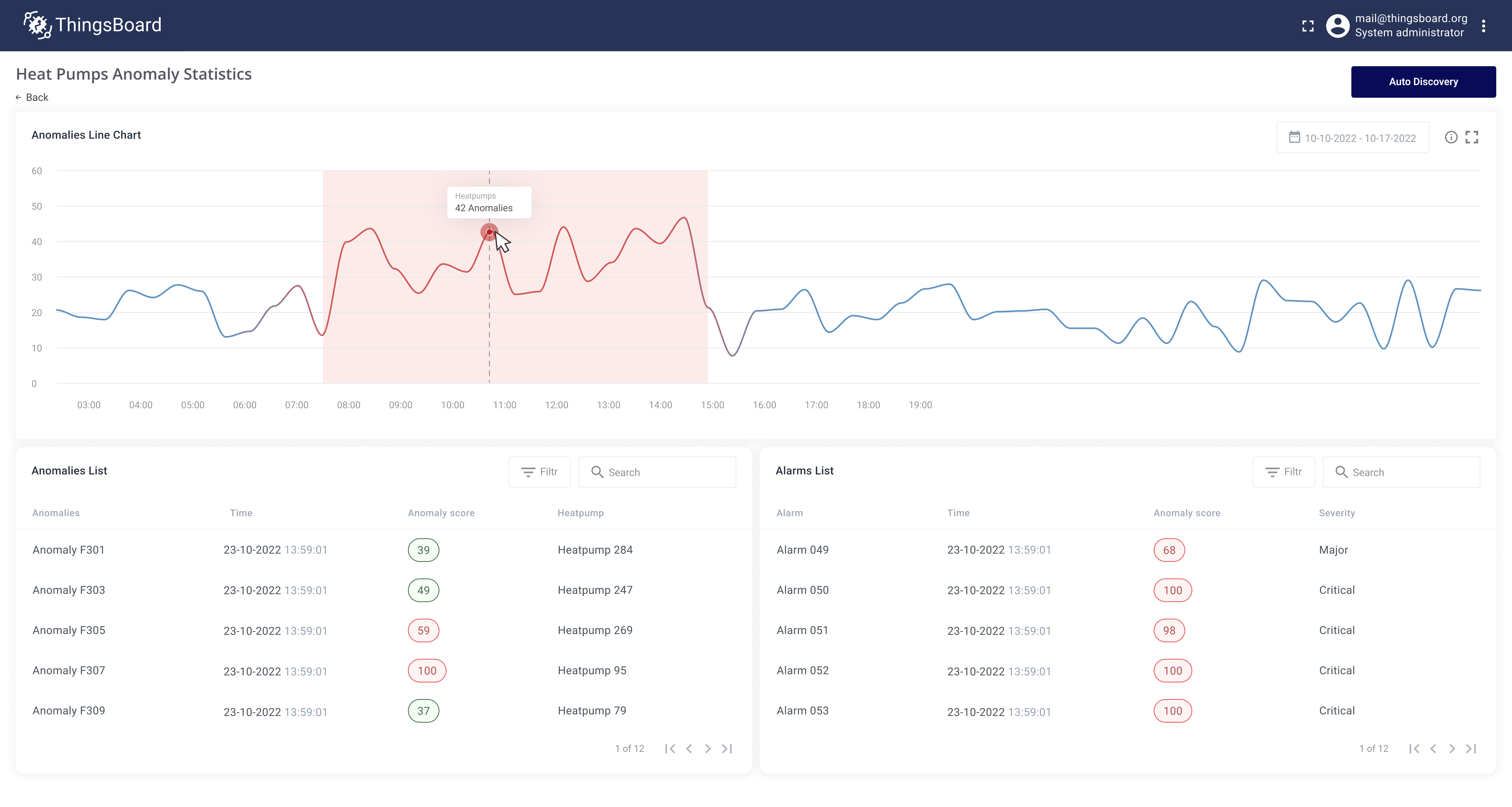
训练完成后可看到模型发现的历史异常。每个异常有scorescore index属性,表示异常程度。数值越高表示越异常。

Step 2: Schedule anomaly autodiscovery

模型就绪后,配置分析实时telemetry数据并检测异常的任务。

  • 在模型摘要页点击Auto discovery按钮
  • 勾选Auto discovery
  • Interval设为1 hour
  • 点击Apply按钮

配置保存后,Trendz会定期拉取热泵新数据并识别异常。检测到异常时,Trendz计算anomaly score并保存到数据库。

Step 3: Review all discovered anomalies

创建用于显示模型创建期间发现的所有异常及autodiscovery任务发现的新异常的视图。

  • 创建Anomaly视图
  • 选择Step 1创建的模型——HeatPumpAnomalyModel
  • 在Filter区域添加heatPump字段——可按具体热泵筛选异常
  • 点击Build report并查看新发现的异常
  • 视图名称设为heat pump anomalies table
  • 点击Save按钮

Step 4: Notify maintenance team about detected anomalies

异常检测模型已创建,并能对新数据重新发现异常。最后一步是通知维护团队。 需要完成:

Save current anomaly score for heat pump as a telemetry back to ThingsBoard

  • 在Trendz创建Table视图
  • 在Columns区域添加heatPump字段
  • 在Columns区域添加Date FULL_HOUR字段
  • 在Columns区域添加Anomaly字段
    • 选择HeatPumpAnomalyModel模型
    • Anomaly field——score index
    • Aggregation——MAX
    • Label——heatpumpAnomalyScore——Trendz将anomaly score index以此名称保存为telemetry
  • 在Filters区域添加heatPump字段
  • 在view settings中启用Tb calculated telemetry save中的telemetry保存
    • Enabled——true
    • Interval——1
    • Unit——hours
  • 在settings中打开View mode fields区域,在Row click entity下拉选择heatPump——此步骤告诉Trendz score index telemetry应保存到哪个实体下
  • 默认时间范围设为Last 7 days
  • 以名称Heatpump anomaly score save job保存视图

视图保存后,Trendz会安排后台任务,定期检查热泵anomaly score并将结果保存为热泵设备telemetry。

Configure alert if anomaly score is higher than 50.

此时每台热泵在ThingsBoard已有heatpumpAnomalyScore telemetry,表示当前行为的异常程度。可在ThingsBoard创建Alarm Rule,当score index高于50时告警。

  • 在ThingsBoard打开热泵device profile,添加Alarm Rule
  • Alarm type——Abnormal behavior
  • Create alarm rule
    • Severity——Warning
    • Condition——heatpumpAnomalyScore大于50
  • Clear alarm rule
    • Condition——heatpumpAnomalyScore小于等于50

Send notification once alarm created

最后一步是告警触发后通知维护团队。使用ThingsBoard Rule Engine发送邮件。 若device profile中的Alarm Rule触发告警,可捕获该事件并添加发送邮件步骤。

  • 在ThingsBoard打开Root rule chain
  • Device profile节点后添加toEmail rule node,并与Alarm Created relation连接
  • 打开toEmail节点settings,配置向维护团队发送邮件
    • From template——info@testmail.org
    • To template——maintenance@testmail.com
    • Subject template——Abnormal behavior in ${entityName}
    • Body template——Maintenance required for heat pump ${entityName}. Anomaly score is ${heatpumpAnomalyScore}. Please check heat pump status on the dashboard.
  • toEmail节点后添加send email rule node,并与Successfull relation连接
  • 保存rule chain

如此配置后,ThingsBoard在检测到热泵行为异常时会向维护团队发送通知。

Summary

综上所述,通过部署异常检测算法可显著提升热泵的维护水平和运行效率。 该技术监测功耗、压缩机转速、风量、冷媒压力和温度的变化,可及早发现冷媒不足、滤网堵塞、压缩机故障、过热等问题。 早期发现便于及时干预,从而防止进一步故障和高额维修。 本实施计划包括:开发异常检测模型、配置实时telemetry数据、为维护团队创建交互式dashboard以跟踪异常和热泵状态。 后续可优化模型、扩展预测能力,并将其与现有维护流程更好地集成。