- Introduction
- Getting started:
- Prerequisites
- Step 1: Table with energy consumption by source
- Step 2: Table with energy consumption by area
- Step 3: Compare energy usage by source type
- Step 4: Compare current and previous year energy usage with monthly breakdown
- Step 5: Calculate carbon emissions and show dynamic over last 6 months
- Step 6: Create energy consumption analytic dashboard in ThingsBoard
- Summary
Introduction
当今竞争环境中,企业持续寻求降低成本、提高利润并践行可持续经营。 对许多企业而言,能源消耗是主要支出之一,尤其是大型建筑运营。 然而没有准确的能耗数据,很难找到改进空间。这包括碳核算等日益重要的可持续运营要素。 本文将说明如何获取能耗模式洞察、找到改进点,并通过措施降低成本、提高可持续性, 将碳核算融入日常经营。
任务定义 - 创建分析dashboard,分析建筑能耗来源并识别改进空间。
Implementation plan
- 创建按来源(HVAC、照明、插座负载、电梯等)拆分的能耗表格
- 创建按建筑内区域(办公室、会议室、厨房、仓储等)拆分的类似表格
- stacked bar chart对比按来源的能耗
- stacked bar chart 对比当月与上月、按月拆分
- 计算建筑碳排
- 创建带过滤选项的ThingsBoard dashboard以可视化数据
Getting started:
Prerequisites
建筑内已安装能量表并通过MQTT API连接至ThingsBoard。为简化数据聚合和分析,每块表有2个attribute:
sourceType- 能耗来源名称(HVAC、照明、插座负载、电梯等)。同来源可有多个表area- 安装区域(办公室、会议室、大厅、厨房等)。同区域可有多个表
能量表与Building asset关联。每栋建筑与Customer关联。这些关系便于在不同层级聚合分析——可跟踪特定建筑或某customer所有建筑的指标。
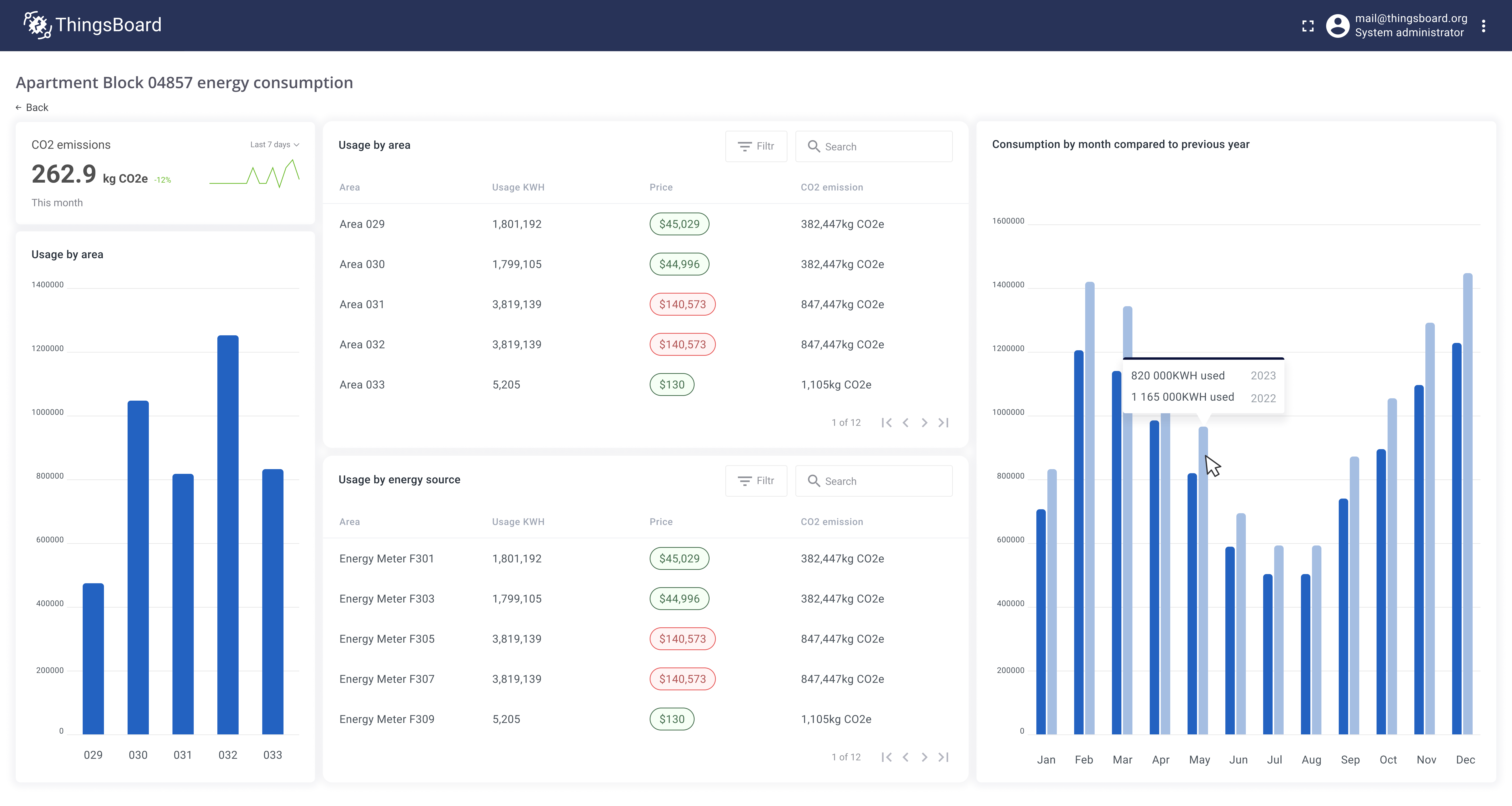
Step 1: Table with energy consumption by source
建筑内有多类能耗来源。为理解能耗结构,计算各来源类型的以下指标:
- 能耗(kWh)
- 价格(USD)
- CO2排放(kg)
该表格需支持任意建筑、任意时间范围。用户可按来源类型、区域和建筑过滤。开始配置:
- 在Trendz创建table视图
- 在columns区域添加
energyMeter.sourceType——按表的来源类型拆分读数 - 在columns区域添加
energyMeter.usageKWH,聚合选SUM——显示各来源总能耗 - 添加字段计算,label为Price,unit设为
$,decimals为2。按建筑 energy price 计算各来源总价:
1
2
3
4
var price = uniq(building.energyPrice);
var totalUsage = sum(energyMeter.usageKWH);
return totalUsage * price;
- 添加字段计算,label为CO2 emissions,unit为
kg CO2e,decimals为1
1
2
3
4
var emissionConversionFactor = 0.21233;
var totalUsage = sum(energyMeter.usageKWH);
return totalUsage * emissionConversionFactor;
便于理解报告,设置默认降序排列并添加过滤:
- 在filters区域添加
energyMeter.sourceType - 在filters区域添加
energyMeter.area - 在filters区域添加
building - 打开view settings的
General区域,配置默认排序- 点击
Sort order - 启用降序
- Sort column——
usageKWH
- 点击
- 默认时间范围——this month
- 以名称Energy consumption by source保存报告
报告完成后,后续将添加到dashboard。
Step 2: Table with energy consumption by area
可创建类似表格,但按区域而非来源类型。步骤与上一步相同。
唯一区别是使用energyMeter.area替代energyMeter.sourceType。以名称Energy consumption by area保存视图。
Step 3: Compare energy usage by source type
前两步表格适合获取精确能耗数字,但不便于快速对比不同来源。为便于按来源类型对比能耗,创建stacked bar chart。
- 在Trendz创建bar chart
- 在X-axis区域添加
energyMeter.sourceType - 在Y-axis区域添加
energyMeter.usageKWH - 在filters区域添加
building - 默认时间范围——this month
- 打开view settings的
General区域,配置默认排序- 点击
Sort order - 启用降序
- Sort column——
usageKWH
- 点击
- 在view settings中勾选
Horizontal Bar使bar chart水平 - 以名称Bar: energy use compare by sources保存
该可视化可更快理解系统主要消耗来源。
Step 4: Compare current and previous year energy usage with monthly breakdown
为更好理解同比、环比能耗变化,创建按月展示能耗的bar chart。并按年份拆分为多个series以对比不同年份的月度能耗。 配置如下:
- 在Trendz创建bar chart
- 在X-axis区域添加类型为
MONTH的Date字段——按月拆分数据 - 在Y-axis区域添加
energyMeter.usageKWH - 在Series区域添加类型为
YEAR的Date字段——按年拆分 - 在filters区域添加
energyMeter.sourceType - 在filters区域添加
energyMeter.area - 在filters区域添加
building - 默认时间范围——last 3 years
- 以名称Bar: compare year-to-year energy usage保存
该可视化便于快速定位高能耗月份,并与上年对比了解同比变化。
Step 5: Calculate carbon emissions and show dynamic over last 6 months
最终卡片需展示建筑整体CO2 footprint以简化碳核算。单一指标不足以说明全貌。既然做能耗分析,为该卡片增加洞察: 一是与上一时间段的对比;二是过去6个月碳排变化的小型chart。
- 在Trendz创建
Card with line chart视图 - 添加字段计算,label为CO2 emissions,unit为
kg CO2e,decimals为1
1
2
3
4
var emissionConversionFactor = 0.21233;
var totalUsage = sum(energyMeter.usageKWH);
return totalUsage * emissionConversionFactor;
- 默认时间范围——this month
此时卡片已有当月CO2排放及日明细,可突出异常和趋势。启用对比:
- 打开
Generalview settings - 勾选
Enable comparison为true - 卡片标题设为CO2 emissions
- 以名称Card: CO2 emissions insights保存
卡片现在显示CO2排放对比。数值为相对上一时间段的百分比。默认:高于上一时段为绿色,低于为红色。
可在view settings中启用Reverse compariosn colors反转颜色方案。
Step 6: Create energy consumption analytic dashboard in ThingsBoard
最后一步将此前创建的所有视图整合到一个交互式dashboard供用户使用。该dashboard可与所有customers共享,仅显示与用户相关的数据。 用户可使用过滤器选择建筑、能耗来源和区域。首先将所有Trendz视图添加到ThingsBoard的dashboard:
- 在ThingsBoard创建名为Energy consumption report的dashboard
- 在Trendz:对前几步创建的每个部件:
- 点击
Share to ThingsBoard,复制Add on Dashboard - 选择Energy consumption report dashboard
- 勾选Create alias
- Filter选择
Building
- 点击
- 返回ThingsBoard Energy consumption report dashboard并调整布局
然后创建用于dashboard过滤的aliases:
- 创建新alias All buildings——保存用户可见的所有建筑
- Filter type——Asset type
- Asset type——Building
- 创建新alias Selected entity——保存用户点击的实体
- Filter type——Entity from dashboard state
- State entity parameter name——
selectedEntity
最后添加用于显示所有建筑/楼层/区域的hierarchy部件,供用户选择特定区域。用户点击实体后,Filtered areas alias会刷新并加载所选实体的所有区域。 之后dashboard上所有Trendz部件会更新,因其以Filtered areas alias为数据源。用户将看到所选区域的能耗数据。
- 在dashboard添加ThingsBoard table部件
Cards->Entities table,显示用户可见的所有建筑- 数据源alias设为All buildings
- Latest data key——Name
- 为entity table部件添加
On row clickaction,更新dashboard state中的selectedEntity参数- Action type——
Update current dashboard state - State entity parameter name——
selectedEntity
- Action type——
- 所有dashboard上的Trendz部件的数据源alias设为
selectedEntity - 保存dashboard
Summary
降低能耗和碳排对追求提高利润和可持续性的企业至关重要。 为此,获取能耗模式洞察、找到改进空间必不可少。 按本文实施计划,企业可创建分析dashboard,按建筑内来源和区域可视化能耗数据, 按月对比当年与上年,并计算CO2排放。这些步骤有助于降低成本、提高可持续性, 并为更可持续的未来做出贡献。以主动方式管理能耗,有助于在竞争中取得长期成功。