这是一个关于高速增长、主动工程的故事,以及为什么 ThingsBoard 私有云是为“不可能”的巅峰而构建的。
十月份,一家快速发展的消费电子初创公司找到了我们。他们非常成功、雄心勃勃,并且拥有一支稳定的车队 5,000 台设备。他们的平台运行顺利,但他们即将面临初创公司的终极“好问题”:大规模的全球假期发布。
他们的预测不仅仅是增长,而是爆炸式增长。他们预计会击中 200,000+ 台设备 圣诞节那天。
圣诞挑战
当物联网设备成为流行的节日礼物时,圣诞节就不再只是一场庆祝活动,而是一场人流量大的活动。对于个人设备制造商来说,12 月 25 日是数千台“休眠”设备同时苏醒的日子。
挑战不仅仅在于遥测流量,还在于两个苛刻要求的结合:
- 加密连接: 每个设备都配置有 TLS 和个人客户端证书,利用 ThingsBoard 的内置 X.509认证。虽然高度安全,但这会在大规模连接事件期间增加大量的计算开销。
- 首次启动 OTA 更新: 他们的定制固件旨在在拆箱后立即请求关键更新。这不是一次简单的下载;而是一次简单的下载。它为每个设备触发了 2MB 基于块的 MQTT 下载,迫使平台协调数千个并发文件传输流,而不会阻塞网络。

我们的标准 ThingsBoard 私有云环境经过调整和测试,可支持多达 100,000 台设备。然而,这家初创公司预计在 24 小时内访问服务器的流量大约是该数量的两倍。
在这种规模下,“标准”设置将面临“基础设施陷阱”:
- X.509 握手风暴: 每秒数千次 CPU 密集型 TLS 握手。
- MQTT 分块瓶颈: 管理 20 万个并发请求的固件块交付。
- 核心处理饱和度: 平台的大脑需要验证和路由 20 万个独特的证书和会话。
解决方案策略
作为 ThingsBoard 平台的贡献者,我们不仅仅“管理”软件,我们还可以使用源代码本身。这使我们能够在出现边缘情况时部署热补丁。虽然平台运行良好并且不需要紧急补丁,但我们的私有云团队进入了主动模式以确保成功。
镜像集群压力测试
我们建立了一个孪生环境——他们生产设置的完美复制品。使用自定义脚本,我们模拟了“Storm”事件:200,000 台设备醒来,通过 X.509 进行身份验证,并请求基于块的 OTA 更新,同时向平台发送遥测数据。我们故意超出预计负荷,以确保超出预期需求的足够容量。


手术洁牙
ThingsBoard 架构的核心优势之一是能够根据特定瓶颈独立扩展各个微服务。我们不需要让整个基础设施变得臃肿;我们精确地缩放了压力所在的位置:
- 6 MQTT 传输微服务: Error 500 (Server Error)!!1500.That’s an error.There was an error. Please try again later.That’s all we know.
- 6大核心微服务: 管理逻辑、设备身份验证和 OTA 编排。
- 6 个 Nginx 负载均衡器: 确保集群的入口点永远不会达到饱和,并实现服务之间的均衡流量分配。
仅仅依靠水平扩展是不够的;这种情况还需要对关键配置参数进行精细调整,以从每个副本中获取最大性能。所有其他基础设施组件仍符合我们的标准 规模计划 设置,证明当您可以根据具体情况调整组件时,ThingsBoard 的效率有多高。
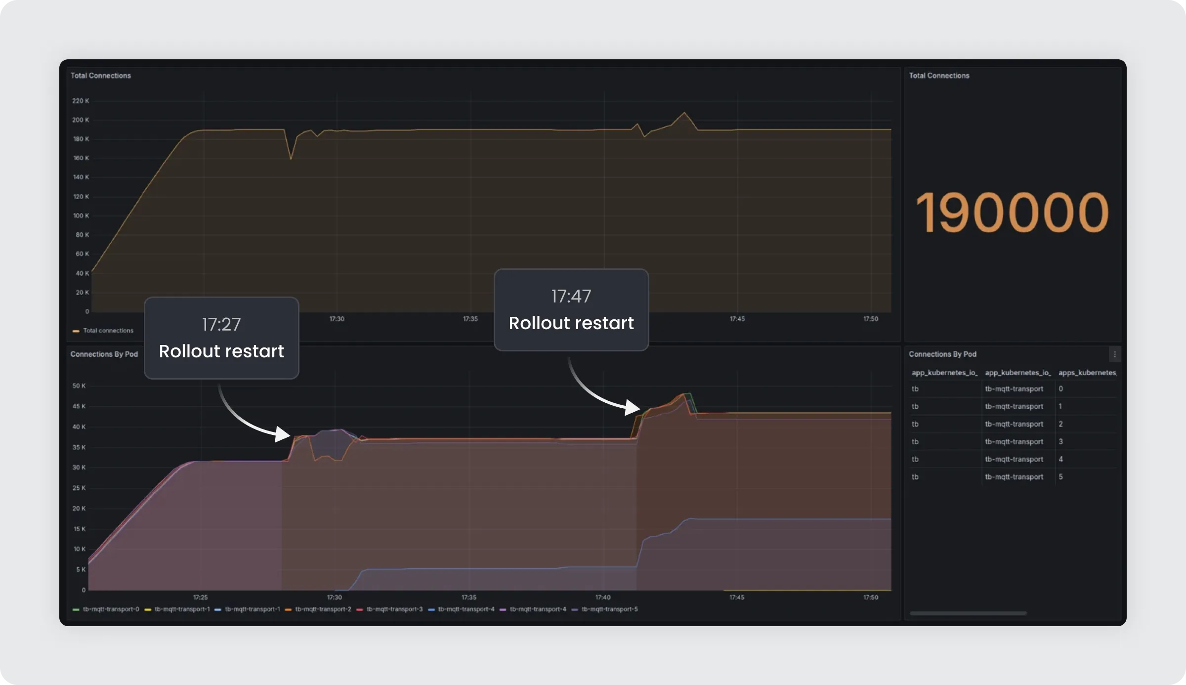
我们于 12 月初推出了这些架构和配置更改。虽然更新 Nginx 和 MQTT 传输配置需要重新启动服务,但我们利用了精心策划的 推出-重启策略。现有设备重新连接到新实例 一秒以内。由于转换速度非常快,并且由平台的负载分配逻辑本地处理,因此活动设备保持稳定,最终用户从未注意到中断的闪烁。

12 月 25 日:结果
当全世界都在打开礼物时,我们的团队却在监控室里。当“风暴”到来时,我们看着仪表板。数以万计的设备开始每小时检查一次,每台设备都会验证其证书并开始下载固件。
图表急剧上升,但系统保持完美。
- 零崩溃。
- 零滞后。
- 所有授权设备的 OTA 成功率为 99.9944%。
- 主动观察: 高峰时段的专门监控确保了对异常情况的即时反应。
到假期结束时,这家初创公司已成功从拥有 5000 台设备的企业转型为拥有 20 万台设备的企业巨头。
外卖
这个成功案例说明了标准托管和 ThingsBoard 私有云之间的根本区别。
当您以企业规模运营时,“标准”是远远不够的。 ThingsBoard 私有云专为那些已经超出共享基础设施和通用 DevOps 支持限制的公司而设计。
这次经历不仅为我们的客户提供了一个稳定的环境,而且还提高了我们的团队和我们的产品。在短时间内取得这些成果巩固了客户对我们提供的服务的信任,并激励我们为客户寻求更多创新的解决方案。
当您选择 ThingsBoard 私有云时,您不仅仅是购买许可证,您还获得了一位了解每一行代码并领先您的业务需求一步的工程合作伙伴。
您的机队准备好迎接下一次高峰了吗?